Dashboard
The EasyQueue dashboard gives you an overview of the module data.

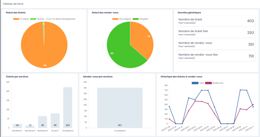
1.1. A chart view of ticket statuses
A chart shows the percentage of the different ticket statuses:
- Waiting
- In progress
- Completed

1.2. A chart view of appointment statuses
A chart shows the percentage of the different appointment statuses:
- Not registered
- Registered

1.3. A view of key metrics

1.4. A chart of tickets by service

1.5. A chart of appointments by service

1.6. Ticket and appointment history
