Dashboard
Het EasyQueue-dashboard geeft je een overzicht van de gegevens van de module.

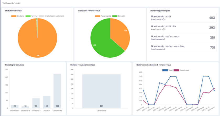
1.1. Een diagramweergave van de ticketstatussen
Een diagram toont het percentage van de verschillende ticketstatussen:
- In afwachting
- Bezig
- Afgerond

1.2. Een diagramweergave van de afspraakstatussen
Een diagram toont het percentage van de verschillende afspraakstatussen:
- Niet geregistreerd
- Geregistreerd

1.3. Een overzicht van kerncijfers

1.4. Een grafiek van tickets per service

1.5. Een grafiek van afspraken per service

1.6. Historiek van tickets en afspraken
